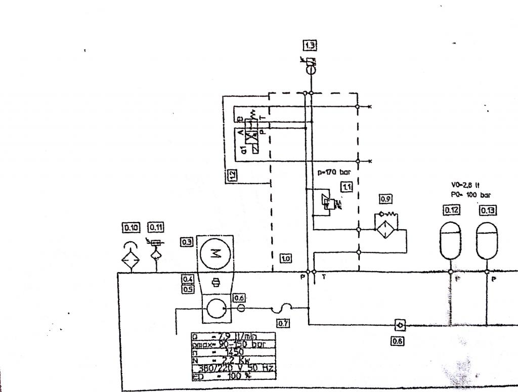
« Formation Danger Sécurité Hydraulique
schema-hydraulique
Votre adresse e-mail ne sera pas publiée. Les champs obligatoires sont indiqués avec *
Commentaire
Nom*
E-mail*
Site
Enregistrer mon nom, mon adresse e-mail et l’URL du site dans mon navigateur pour la prochaine fois que je publierai un commentaire.
Prévenez-moi de tous les nouveaux articles par e-mail.
Δ